Grafana Dashboards For Oracle: A Comprehensive Guide

L.Inkish 104 views
Grafana Dashboards For Oracle: A Comprehensive Guide

Grafana Dashboards for Oracle: A Comprehensive Guide

Hey there, data enthusiasts and Oracle wizards! Ever feel like you’re drowning in Oracle data, struggling to get a clear picture of what’s really going on? You’re not alone, guys. Managing and monitoring Oracle databases can be a real beast, but what if I told you there’s a way to tame that beast and get crystal-clear insights? Enter Grafana dashboards for Oracle . This isn’t just about pretty charts; it’s about empowering you with the real-time visibility you need to keep your Oracle systems humming. We’re talking about spotting performance bottlenecks before they cause major headaches, tracking resource utilization like a hawk, and generally making your life a whole lot easier. So, buckle up, because we’re about to dive deep into how you can leverage the power of Grafana to transform your Oracle monitoring game.

Why Grafana for Oracle Monitoring? The Game Changer You Need

Alright, so why should you even consider using Grafana dashboards for Oracle ? That’s a fair question, and the answer is simple: flexibility, power, and a seriously killer visualization experience. Traditional Oracle monitoring tools can be clunky, expensive, and often require specialized knowledge. Grafana, on the other hand, is an open-source powerhouse that lets you connect to virtually any data source, and that includes your precious Oracle databases. Think about it – you can pull metrics directly from Oracle using tools like Prometheus with the Oracle Exporter, or even query Oracle directly using its SQL capabilities. This means you’re not locked into a single vendor’s ecosystem. Plus, Grafana’s dashboarding capabilities are legendary. You can build custom dashboards tailored to your specific needs, focusing on the metrics that matter most to your environment. Whether you’re tracking SQL performance, identifying slow queries, monitoring user activity, or keeping an eye on storage and memory usage, Grafana gives you the tools to visualize it all in a way that’s intuitive and actionable. It’s like giving your Oracle database a high-definition makeover, revealing insights you might have missed with older, more limited tools. We’re talking about moving from guesswork to data-driven decisions, which, let’s be honest, is where you want to be when dealing with critical database systems like Oracle.

Getting Started: Setting Up Your Grafana Environment for Oracle

Okay, so you’re convinced Grafana is the way to go for your Grafana dashboards for Oracle . Awesome! Now, let’s get down to the nitty-gritty of setting things up. The first hurdle is getting Grafana itself installed. You can run it as a standalone application, use Docker, or even deploy it on Kubernetes – whatever floats your boat. Once Grafana is up and running, the real magic begins: connecting it to your Oracle data. The most common and robust way to do this is by using Prometheus as an intermediary. You’ll need to set up Prometheus and then configure the Oracle Exporter. This exporter is a small application that runs alongside your Oracle database, collecting metrics and exposing them in a format that Prometheus can understand. Think of it as a translator between your Oracle database and your monitoring system. You’ll need to configure the exporter with your Oracle connection details – username, password, service name, etc. – and specify which metrics you want to collect. Once Prometheus is scraping metrics from the Oracle Exporter, you can then add Prometheus as a data source in Grafana. This is usually a straightforward process within the Grafana UI. Just navigate to ‘Configuration’ -> ‘Data Sources’ and add a new Prometheus data source, pointing it to your Prometheus server. If you’re feeling brave, or if your setup is simpler, you can technically connect Grafana directly to Oracle using its built-in SQL data source. This involves providing your Oracle connection string, username, and password. However, for serious monitoring, the Prometheus approach is generally recommended because it decouples metric collection from your Grafana instance and provides a more scalable and resilient solution. Remember, the goal here is to get that sweet, sweet Oracle data flowing into Grafana so you can start building those insightful dashboards.

Essential Oracle Metrics to Visualize in Grafana

Now that your Grafana is connected to your Oracle data, it’s time to talk about what you should actually look at. Choosing the right metrics for your Grafana dashboards for Oracle is crucial for effective monitoring. You don’t want to get lost in a sea of data; you want to focus on the indicators that signal health, performance, and potential problems. Let’s break down some must-have metrics, guys. First up, CPU Utilization . This is a no-brainer. High CPU usage can indicate heavy workloads, inefficient queries, or even resource contention. You want to see this trending over time, with alerts set for sustained high usage. Next, Memory Usage . This includes things like SGA (System Global Area) and PGA (Program Global Area) usage. If your memory is constantly maxed out, you’re likely to see performance degradation. Monitoring buffer cache hit ratio is also super important here – a low ratio means Oracle is constantly reading from disk, which is slow! Then there’s Disk I/O . This tells you how much data your database is reading from and writing to disk. High I/O can be a major bottleneck. Look at metrics like read/write operations per second and the time it takes for these operations to complete. Network Traffic is another key player. Understanding the volume of data flowing in and out of your database can help you identify network-related issues or forecast capacity needs. Active Sessions and Connections are critical for understanding database load. How many users are actively querying your database? Are there an unusual number of idle connections? Spikes in active sessions might correlate with performance issues. SQL Performance Metrics are where the real gold is often found. You’ll want to track things like the number of executions for your top SQL statements, average execution times, and parse times. Identifying slow-running SQL queries is paramount to optimizing your database performance. Look for queries with high ELAPSED_TIME or CPU_TIME . Error Rates are your early warning system. Monitor Oracle alert logs for critical errors. Seeing a spike in specific errors can help you pinpoint and resolve issues quickly. Finally, consider Locking and Blocking information. When one session holds a lock that another session needs, it can cause significant delays. Visualizing active locks and identifying blocking sessions is essential for troubleshooting concurrency problems. By focusing on these core metrics, you’ll be well on your way to building Grafana dashboards for Oracle that provide actionable insights.

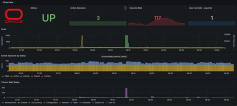
Building Your First Oracle Dashboard in Grafana: A Step-by-Step

Alright, team, let’s roll up our sleeves and build a Grafana dashboard for Oracle ! This is where all that setup and metric selection pays off. We’ll start with a simple, yet powerful, overview dashboard. First, log into your Grafana instance. You’ll want to navigate to the ‘Dashboards’ section and click ‘New Dashboard’. Give it a name that makes sense, like ‘Oracle Performance Overview’. Now, for the fun part: adding panels. Click ‘Add new panel’. For our first panel, let’s visualize CPU Utilization . In the query editor, select your Prometheus data source (if you used that method). The query will likely involve looking up metrics from your Oracle Exporter. A common metric might be something like `node_cpu_seconds_total{mode=